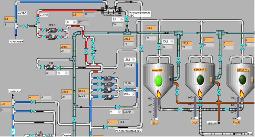
The complex performs automatic control of the boiler houses network with the ability to monitor and adjust the algorithm through the global network. Consists from hardware and software parts. Includes a thermostat in the boiler room and a manager. Thermostat in the boiler room Hardware: The controller is a PC / 104 processor board (2xRS232, LPT, IDE, Ethernet, VGA, keyboard, mouse). ROM - IDE M-Systems 256 Mb flash disk. Sensors - case external temperature sensor (-40:+30°С); contact feed sensor (-5:+100°С), contact sensor of return water (-5:+100°С); Cabinet temperature sensor in the room (-5:+10°C). All sensors are built on thermistors. Analog input - self-made device (4 analog inputs 8kHz -> RS232, galvanic isolation). Discrete output - self-made device (Parallel port -> 8 relays); Power supply, housing, a set of connecting wires. Optionally - a CDMA modem with a directional antenna, a radio modem, a GSM modem, a wired telephone modem. Software : Window...
PhD, Certified LabVIEW Developer, lead engineer, practice docent in ITMO University
Curriculum Vitae


Comments
Post a Comment